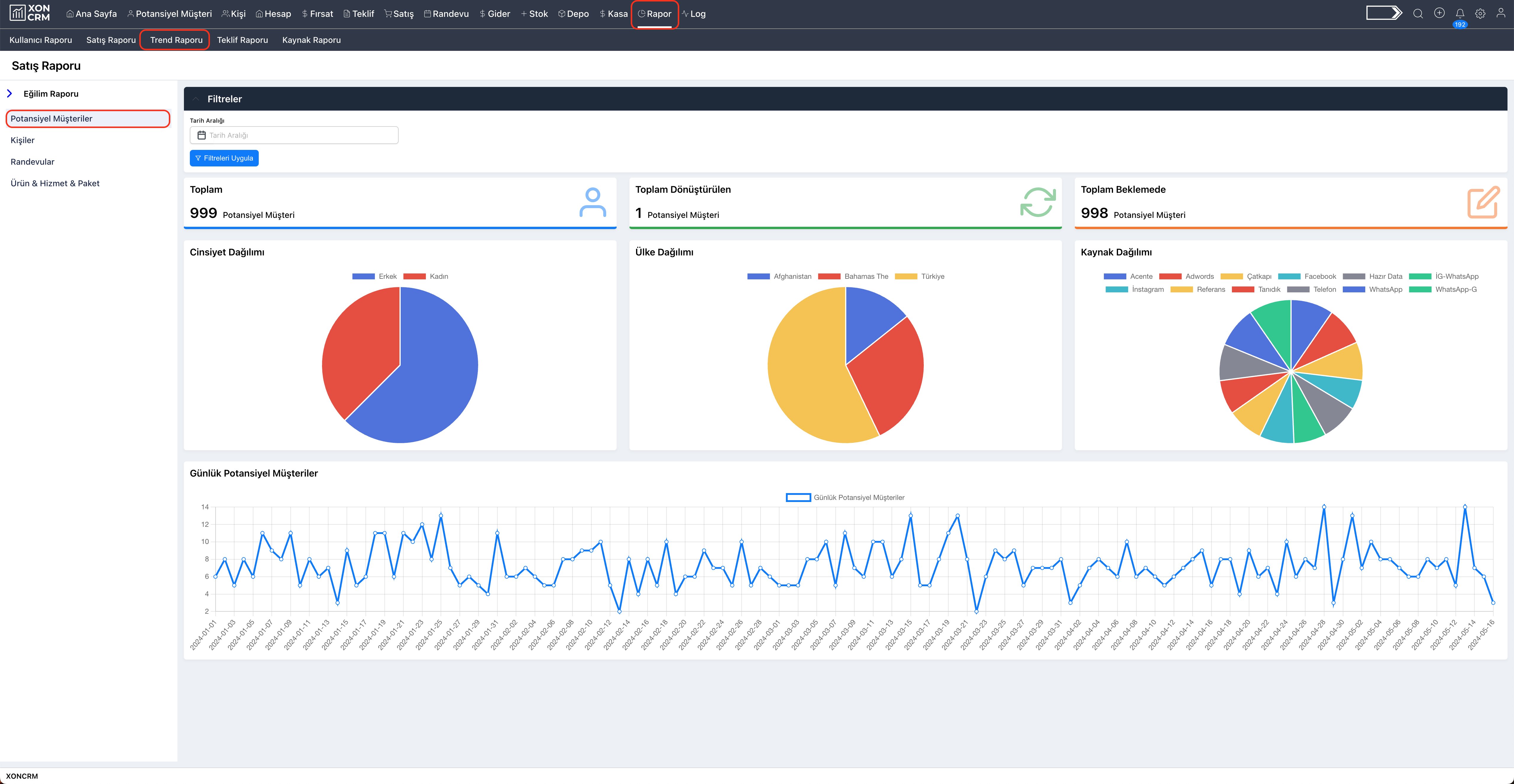
Potansiyel Müşteri Eğilim Raporu sayfasını görüntülemek için, Rapor sayfasının sol üst köşesinde yer alan "Trend Raporu" sekmesine tıklayınız. Açılan sayfanın sol bölümündeki listeden "Potansiyel Müşteriler" seçeneğine tıklayınız.

Bu sayfadan potansiyel müşterilerin genel eğilim raporu incelenebilmektedir. Bu sayfada yer alan bölümler sırasıyla:
Filtreler
Seçili tarih aralığına göre tablolarda ve grafiklerde yer alan bilgilerin değişmesini sağlamaktadır. Tarih aralığı seçildikten sonra "Filtreleri Uygula" butonuna tıklayınız. Filtreyi kaldırmak için tarih aralığı bölümünde yer alan "Çarpı" ikonuna tıklayınız ve "Filtreleri Uygula" butonuna tıklayınız.
Toplam Tabloları
Bu bölümde yer alan tabloda, toplam potansiyel müşteri sayısı, dönüştürülen potansiyel müşteri sayısı, beklemede olan potansiyel müşteri bilgileri gösterilmektedir. Dönüşüm bölümündeki veriler, potansiyel müşteriden kişiye dönüşenlerden oluşmaktadır. Beklemede olan ise dönüştürmeyi bekleyen potansiyel müşterileri ifade etmektedir. Toplam bölümünde ise hem dönüşüm hem de beklemede olan potansiyel müşteri toplamını ifade etmektedir.
Dağılımlar Grafikleri
Bu bölümde yer alan grafiklerden potansiyel müşterilerin cinsiyet bilgisine, ülke bilgisine ve kaynağına göre bilgi edinilmektedir. Eğer potansiyel müşteriler için bir bilgi girilmedi ise bu kısımlar boş görünmektedir.
Günlük Potansiyel Müşteriler
Bu bölümdeki grafikten günlere dağılmış olarak oluşturulan potansiyel müşteri sayıları incelenebilmektedir. Bu sayede hangi günlerde daha yoğun bir şekilde müşteri bilgisi edinildiği takip edilmektedir.